플러터 디브트ูล스: 앱 디버그 및 최적화
Flutter의 디버깅 및 프로파일링 도구로 더 나은 앱 개발
Flutter DevTools은 Flutter 개발자에게 필수적인 도구로, 고급 디버깅 및 성능 분석 기능을 제공하여 고품질 애플리케이션을 효율적으로 개발할 수 있도록 도와줍니다.

Flutter DevTools란 무엇인가요?
Flutter DevTools는 Flutter 및 Dart 애플리케이션을 위해 특별히 설계된 성능 프로파일링 및 디버깅 도구의 종합적인 세트입니다. 이 도구는 앱의 동작, 성능 특성, 잠재적 문제에 대한 깊은 통찰을 제공하며, 직관적인 웹 기반 인터페이스를 통해 제공됩니다.
DevTools를 Flutter 개발의 미션 컨트롤 센터로 생각해보세요. 복잡한 버그를 추적하거나 성능을 최적화하거나 메모리 사용량을 분석하거나 위젯 트리를 조사할 때마다, DevTools는 뛰어난 애플리케이션을 만들기 위해 필요한 가시성과 제어력을 제공합니다.
도구 세트에는 다음과 같은 특화된 뷰가 포함되어 있습니다:
- 위젯 인스펙터 - 위젯 트리를 시각화하고 탐색
- 성능 뷰 - 프레임 렌더링을 프로파일링하고 랭크를 식별
- 메모리 뷰 - 메모리 할당을 추적하고 메모리 누수를 찾음
- 네트워크 모니터 - HTTP 요청 및 응답을 조사
- 디버거 - 중단점을 설정하고 코드를 단계적으로 실행
- 로깅 뷰 - 애플리케이션 로그 및 진단 메시지를 확인
- 앱 크기 도구 - 앱 크기에 기여하는 요소를 분석
Flutter DevTools 사용 시작
설치 및 설정
Flutter DevTools는 Flutter SDK와 함께 제공되므로, Flutter가 설치되어 있다면 이미 DevTools를 사용하고 있습니다. 그러나 독립적인 도구로도 설치할 수 있습니다. Flutter에 처음 접하거나 개발 환경을 처음부터 설정해야 하는 경우, Flutter 설치 및 구성 가이드를 통해 모든 것이 올바르게 구성되었는지 확인할 수 있습니다.
현대적인 개발 환경에서 올바른 설정은 매우 중요합니다. VS Code를 주요 편집기로 사용하는 경우, DevTools는 원활하게 통합되어 있습니다. 편집기에서 바로 DevTools를 실행할 수 있습니다. 필수 VS Code 단축키 및 명령어를 익히면 작업 흐름을 크게 가속화할 수 있습니다. 팀 간에 일관된 개발 환경을 만들고자 하는 경우, Dev Containers 사용은 재현 가능한 설정을 위한 훌륭한 해결책입니다.
DevTools가 사용 가능한지 확인하려면:
flutter doctor
DevTools를 전역적으로 활성화하려면:
flutter pub global activate devtools
명령줄에서 DevTools를 실행하려면:
flutter pub global run devtools
DevTools 실행
Flutter DevTools에 접근하는 방법은 다음과 같습니다:
VS Code 또는 Android Studio에서: Flutter 앱을 디버그 모드로 실행할 때 IDE는 일반적으로 DevTools 버튼 또는 메뉴 옵션을 제공합니다. VS Code의 경우, 디버그 툴바에서 “Open DevTools” 옵션을 확인하세요.
명령줄에서: Flutter 앱을 실행할 때 다음과 같은 메시지가 표시됩니다:
Flutter DevTools, running on http://127.0.0.1:9100
이 URL을 브라우저에서 열면 됩니다.
독립 실행:
flutter pub global run devtools
그런 다음 터미널에서 표시된 VM 서비스 URL을 사용하여 실행 중인 Flutter 앱에 연결합니다.
위젯 인스펙터: UI 구조 이해
위젯 인스펙터는 아마도 가장 자주 사용되는 DevTools 기능일 것입니다. 이 도구는 위젯 트리의 시각적 표현을 제공하여 애플리케이션의 구조와 레이아웃을 쉽게 이해할 수 있도록 도와줍니다.
위젯 인스펙터의 주요 기능
시각적 위젯 트리: 앱의 위젯 계층 구조를 탐색하며, 위젯이 어떻게 중첩되고 구성되는지 확인할 수 있습니다. 이는 Flutter의 구성 방식을 사용한 UI 구축에 매우 유용합니다.
레이아웃 탐색기: Flutter의 레이아웃 알고리즘이 위젯을 어떻게 위치시키고 크기를 지정하는지 시각적으로 확인할 수 있습니다. 트리 내의 어떤 위젯에 대해서도 제약 조건, 크기 및 위치 정보를 볼 수 있습니다.
위젯 세부 정보 패널: 어떤 위젯을 선택하면 다음과 같은 세부 정보를 볼 수 있습니다:
- 위젯 속성 및 값
- 소스 코드에서 생성 위치
- 렌더 객체 세부 정보
- 진단 속성
위젯 선택 모드: 십자 모양 아이콘을 클릭한 후 실행 중인 앱의 요소를 클릭하면 인스펙터에서 해당 위젯으로 바로 이동할 수 있습니다. 이는 “이 위젯은 무엇인가?“와 같은 질문을 조사할 때 매우 유용합니다.
디버깅 페인트: 다음과 같은 시각적 디버깅 오버레이를 활성화할 수 있습니다:
- 위젯 경계
- 패딩 및 마진
- 기준선
- 재생 테두리
복잡한 레이아웃을 구축할 때 위젯 인스펙터는 필수적인 도구가 됩니다. 시각적 표현은 Flutter가 UI를 어떻게 구성하는지 정확히 이해하는 데 도움이 되며, 앱이 복잡해질수록 이 지식은 필수적입니다.
위젯 인스펙터 사용 팁
- “가이드라인 표시” 옵션을 사용하여 정렬 및 간격 문제를 확인하세요
- “재생 테두리 강조"를 활성화하여 불필요하게 재생되는 위젯을 식별하세요
- “과도한 이미지 반전"을 확인하여 표시 크기보다 큰 이미지를 찾으세요
- “기준선 표시"를 사용하여 텍스트를 정확히 정렬할 때
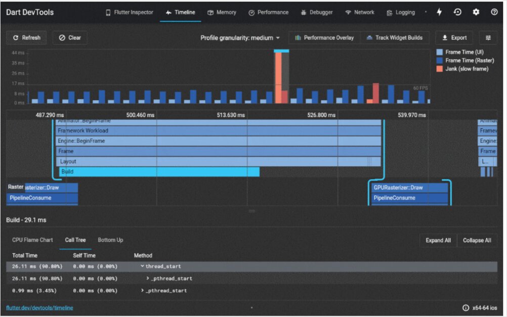
성능 뷰: 프레임 렌더링 최적화
Flutter는 대부분의 장치에서 60fps(초당 프레임 수)를 목표로 하고, 고주파 장치에서는 120fps를 목표로 합니다. 성능 뷰는 이러한 목표를 달성하기 위해 성능 병목 현상을 식별하는 데 도움을 줍니다.
성능 타임라인 이해
성능 뷰는 다음과 같은 타임라인을 표시합니다:
- 프레임 렌더링 차트: UI 스레드 및 GPU 스레드의 타이밍을 시각적으로 표현
- 프레임 시간: 각 프레임의 실제 밀리초 측정값
- 스무스하지 않은 프레임: 목표 프레임 예산보다 오래 걸린 프레임(빨강으로 강조됨)
UI 스레드 vs GPU 스레드:
- UI 스레드 (Dart 코드): Flutter 코드가 실행되고, 위젯이 생성되고, 레이아웃이 발생하는 위치
- GPU 스레드 (렌더링): 실제 그리기 작업이 발생하는 위치
두 스레드 모두 프레임 예산 내에서 완료되어야만 부드러운 성능을 보장할 수 있습니다.
성능 뷰 효과적으로 사용하기
스무스하지 않은 프레임 식별: 빨간색 막대는 목표를 놓친 프레임을 나타냅니다. 스크래치 프레임을 클릭하여 세부 타이밍 정보를 확인하고 지연을 일으킨 작업을 식별하세요.
프로파일 모드 사용 필수: 프로파일 모드에서 항상 성능을 프로파일링하고, 디버그 모드는 사용하지 마세요. 디버그 모드는 추가 검사를 포함하고, 실제 성능을 반영하지 않습니다.
flutter run --profile
타임라인 이벤트: 타임라인은 다음과 같은 특정 이벤트를 표시합니다:
- 위젯 빌드 작업
- 레이아웃 계산
- 페인트 작업
- GPU 쉐이더 컴파일
성능 최적화는 부드러운 사용자 경험을 제공하는 데 필수적입니다. 애플리케이션 상태를 효율적으로 관리하면 렌더링 성능에 큰 영향을 줄 수 있으며, 불필요한 재빌드는 자주 발생하는 스크래치의 원인입니다. Flutter 앱에 적합한 상태 관리 방법 선택은 필수적이며, Provider, BLoC, Riverpod 등의 패턴은 위젯 재빌드 빈도에 직접적인 영향을 미칩니다.
성능 최적화 전략
- 위젯 재빌드 최소화: 가능한 한
const생성자를 사용하세요 - RepaintBoundary 활용: 비용이 많이 드는 위젯을 분리하여 불필요한 재페인트를 방지하세요
- 빌드 메서드에서 비용이 많이 드는 작업 회피: 계산을 빌드 외부로 이동하세요
- 긴 목록을 위해 ListView.builder 사용: 한 번에 모든 항목을 빌드하는 대신 지연 로딩을 사용하세요
- 실제 장치에서 프로파일링: 에뮬레이터는 실제 성능을 반영하지 않습니다
메모리 뷰: 메모리 사용 추적
메모리 누수 및 과도한 메모리 사용은 앱이 충돌하거나 성능이 저하될 수 있습니다. 메모리 뷰는 앱의 메모리 사용량을 이해하고 잠재적 문제를 식별하는 데 도움을 줍니다.
주요 메모리 지표
메모리 개요:
- 앱이 사용하는 총 메모리
- 시간에 따른 메모리 할당 추세
- RSS (Resident Set Size) - 실제 물리 메모리 사용량
메모리 할당 타임라인: 시간에 따른 메모리 사용량을 보여주는 시각적 그래프입니다. 다음과 같은 요소를 확인하세요:
- 지속적인 증가 (메모리 누수 가능성)
- 큰 피크 (비용이 많이 드는 작업 또는 대규모 데이터 구조)
- 톱니 모양 패턴 (정상적인 할당 및 가비지 수집)
메모리 스냅샷 분석
메모리 스냅샷을 통해 다음과 같은 내용을 확인할 수 있습니다:
- 힙에서 할당된 객체
- 클래스별 객체 수
- 클래스별 메모리 사용량
- 객체를 살아 있게 유지하는 참조
스냅샷 비교: 스냅샷을 찍고, 작업을 수행한 후 다시 스냅샷을 찍고, 그 후 비교하여 생성된 객체와 해제되지 않은 객체를 확인하세요.
일반적인 메모리 문제
이미지 메모리: 특히 고해상도 이미지는 많은 메모리를 소비합니다. 적절한 크기의 이미지를 사용하고 캐싱 전략을 고려하세요.
Disposed되지 않은 리스너: StreamSubscriptions, AnimationControllers 및 기타 리스너가 올바르게 해제되지 않으면 메모리 누수가 발생합니다.
메모리에 있는 대규모 목록: 대규모 데이터셋을 전체적으로 메모리에 로드하는 대신 페이징 또는 지연 로딩을 사용하세요.
네트워크 모니터: HTTP 트래픽 디버깅
네트워크 모니터는 앱이 생성하는 모든 HTTP 요청 및 응답에 대한 가시성을 제공하며, API 통합 문제를 디버깅하는 데 필수적입니다.
네트워크 뷰 기능
요청 목록: 다음과 같은 네트워크 요청을 확인할 수 있습니다:
- HTTP 메서드 (GET, POST 등)
- URL
- 상태 코드
- 요청 및 응답 시간
- 데이터 크기
요청 세부 정보: 어떤 요청을 클릭하면 다음과 같은 정보를 확인할 수 있습니다:
- 헤더 (요청 및 응답)
- 요청 본문
- 응답 본문
- 타이밍 정보
WebSocket 지원: WebSocket 연결 및 메시지를 실시간으로 모니터링할 수 있습니다.
API 문제 디버깅
네트워크 모니터는 다음과 같은 작업을 도와줍니다:
- 요청이 올바른 URL 및 파라미터와 함께 이루어지는지 확인
- 인증 헤더를 검사하여 토큰이 전송되는지 확인
- 응답 데이터를 검사하여 API가 실제로 반환하는 내용을 확인
- 사용자 경험에 영향을 주는 느린 API 호출을 식별
- Flutter 웹 애플리케이션에서 CORS 문제를 디버깅
백엔드 서비스와 함께 애플리케이션을 구축할 때, 앱이 API와 어떻게 통신하는지 이해하는 것이 매우 중요합니다. RESTful 서비스를 사용하거나, Go로 API를 구현, 또는 AWS Amplify를 사용하여 Flutter 백엔드를 통합하는 경우, 네트워크 모니터는 네트워크 통신을 디버깅하고 최적화하는 데 필요한 가시성을 제공합니다.
디버거: 코드 실행 단계별
통합된 디버거는 실행을 일시 중지하고 변수를 검사하며 코드를 줄 단위로 실행할 수 있습니다.
디버거 기능
중단점: IDE의 측면 표시줄에서 클릭하거나 디버거 인터페이스를 사용하여 중단점을 설정합니다. 중단점에 도달하면 실행이 일시 중지됩니다.
변수 검사: 일시 중지 상태에서 검사할 수 있습니다:
- 로컬 변수 및 값
- 객체 속성
- 호출 스택
- 표현식 평가
단계 조절:
- 단계 실행: 현재 줄 실행 후 다음 줄로 이동
- 함수 진입: 함수 호출 내부에서 디버깅
- 함수 종료: 현재 함수 실행 완료 후 호출자로 돌아감
- 계속: 다음 중단점까지 실행 재개
조건 중단점: 특정 조건이 충족될 때만 트리거되는 중단점을 설정할 수 있으며, 특정 시나리오에서 문제가 발생할 때 디버깅에 유용합니다.
디버깅 최고 실천 방법
- 의미 있는 변수 이름 사용하여 검사가 용이하도록
- 중단점과 함께 설명적인 print 문 추가
- 호출 스택 활용하여 실행 흐름 이해
- 조건 중단점 사용하여 많은 반복 후 발생하는 문제 디버깅
- 재빌드 중 위젯 상태 검사하여 상태 변경 이해
- Dart/Flutter 단축키를 항상 가까이 두고 디버깅 중에 빠르게 참조할 수 있도록
로깅 뷰: 애플리케이션 진단
로깅 뷰는 애플리케이션에서 생성된 모든 로그 출력을 집계합니다. 이는 다음과 같은 내용을 포함합니다:
print()문debugPrint()출력developer.log()메시지- 프레임워크 진단 메시지
- 오류 메시지 및 스택 트레이스
효과적인 로깅 전략
구조화된 로깅: 검색 및 필터링을 위해 일관된 로그 메시지 형식을 사용하세요:
developer.log(
'사용자 액션 수행됨',
name: 'UserService',
error: error,
stackTrace: stackTrace,
);
로그 레벨: 다른 심각도 수준을 구분하세요:
- 디버깅 정보
- 정보 메시지
- 경고
- 오류
필터링 및 검색: 로깅 뷰의 필터링 기능을 사용하여 특정 유형의 메시지 또는 구성 요소에 집중할 수 있습니다.
앱 크기 도구: 빌드 크기 분석
앱 크기에 기여하는 요소를 이해하는 것은 합리적인 다운로드 크기를 유지하고 앱 스토어 제한을 피하는 데 중요합니다.
크기 분석 기능
앱 크기 도구는 컴파일된 애플리케이션을 다음과 같이 분석합니다:
- Dart 코드: 애플리케이션 코드 및 의존성
- 자산: 이미지, 폰트 및 기타 자원
- 네이티브 코드: 플랫폼별 코드 및 라이브러리
앱 크기 축소
- 사용되지 않은 의존성 제거 pubspec.yaml에서
- 이미지 최적화: 적절한 형식 및 해상도 사용
--split-debug-info플래그를 사용하여 코드 축소 활성화- 즉시 필요하지 않은 기능을 지연 로딩
- 패키지 기여 분석하고 더 가벼운 대안 고려
- 컨테이너화 빌드 고려: Flutter 웹 앱을 Docker로 구성은 일관된 출력 크기의 최적화된 프로덕션 빌드를 생성하는 데 도움이 됩니다
개발 환경과의 통합
VS Code 통합
VS Code는 Flutter DevTools와의 탁월한 통합을 제공합니다. 개발 환경을 설정할 때, VS Code는 DevTools에 대한 내장 액세스와 함께 Flutter 개발을 위한 스트리밍된 경험을 제공합니다.
VS Code용 Flutter 확장은 다음과 같은 기능을 제공합니다:
- 디버거를 일회성으로 실행
- 통합 디버깅
- 핫 리로드 지원
- 편집기에서 직접 위젯 인스펙션
VS Code 설정을 더욱 발전시키고 싶은 개발자에게는 키보드 단축키 및 워크스페이스 구성을 마스터하는 것이 생산성을 크게 향상시킬 수 있습니다. 가장 인기 있는 개발 도구 및 프레임워크를 이해하는 것도 어떤 기술을 학습에 시간을 투자할지 결정하는 데 도움이 될 수 있습니다.
Android Studio 통합
Android Studio 또한 네이티브 DevTools 통합을 제공합니다:
- 툴바의 DevTools 버튼
- Flutter 인스펙터 패널과 통합
- 원활한 디버깅 워크플로우
Flutter DevTools 사용 최고 실천 방법
개발 워크플로우 통합
조기 및 자주 사용: 문제가 생기기를 기다리지 마세요. 개발 중에 DevTools를 정기적으로 사용하세요:
- 위젯 구조를 생성하면서 확인
- 성능을 점진적으로 프로파일링
- 기능 개발 중 메모리 사용량을 모니터링
실제 장치에서 테스트: 에뮬레이터 및 시뮬레이터는 실제 세계 성능을 정확하게 반영하지 않습니다. 특히 사용자가 보유할 수 있는 저사양 장치에서 항상 프로파일링하세요.
성능을 측정할 때 프로파일 모드 사용: 성능을 측정할 때 프로파일 모드를 사용하세요. 디버그 모드는 앱을 크게 느리게 만듭니다.
flutter run --profile
기본 메트릭 기록: 주요 화면 및 사용자 흐름에 대한 성능 메트릭을 기록하세요. 이는 성능 저하를 감지하는 데 도움이 됩니다.
팀 협업
DevTools URL 공유: 팀원과 디버깅할 때 DevTools URL을 공유하여 협업 디버깅 세션을 진행할 수 있습니다(앱이 접근 가능한 네트워크에서 실행되어야 함).
스크린샷 증거: DevTools는 위젯 트리, 성능 타임라인, 메모리 그래프의 스크린샷을 쉽게 캡처하여 버그 리포트 및 문서화에 사용할 수 있습니다.
성능 예산 설정: 팀으로서 수용 가능한 성능 메트릭을 정의하세요:
- 최대 프레임 렌더링 시간
- 최대 메모리 사용량
- 수용 가능한 앱 크기
- API 응답 시간 임계값
고급 DevTools 기능
타임라인 깊은 링크
특정 성능 타임라인을 공유하려면 타임라인 데이터를 저장하고 불러올 수 있습니다. 이는 다음과 같은 경우에 유용합니다:
- 다양한 코드 버전 간 성능 비교
- 팀원과 성능 문제 공유
- 성능 개선 문서화
커스텀 진단 속성
위젯에 커스텀 진단 속성을 추가하여 디버깅을 향상시킬 수 있습니다:
@override
void debugFillProperties(DiagnosticPropertiesBuilder properties) {
super.debugFillProperties(properties);
properties.add(StringProperty('userId', userId));
properties.add(IntProperty('itemCount', items.length));
}
이 속성은 위젯 인스펙터에 표시되어 디버깅이 더 정보가 많아집니다.
DevTools 확장
Flutter 팀은 DevTools에 새로운 기능과 도구를 지속적으로 추가하고 있습니다. 최신 기능을 사용하려면 Flutter SDK를 업데이트하세요:
flutter upgrade
일반적인 문제 및 해결 방법
문제: DevTools가 연결되지 않음
해결 방법:
- 앱이 디버그 또는 프로파일 모드에서 실행되고 있는지 확인하세요
- DevTools 포트를 차단하는 방화벽 문제를 확인하세요
- VM 서비스 URL을 명시적으로 사용하여 DevTools를 실행해 보세요
문제: 성능 데이터가 잘못 보임
해결 방법:
- 프로파일 모드가 아닌 디버그 모드에서 실행되고 있는지 확인하세요
- 에뮬레이터가 아닌 물리 장치에서 테스트하세요
- DevTools와 앱을 다시 시작하세요
문제: 위젯 인스펙터가 모든 위젯을 표시하지 않음
해결 방법:
- 디버그 모드인지 확인하기 위해 “Debug Mode Banner"를 활성화하세요
- 위젯 선택 모드를 끄고 다시 켜보세요
- 핫 리로드가 상태 문제를 일으켰다면 앱을 다시 시작하세요
결론
Flutter DevTools는 Flutter 개발 생태계의 필수적인 부분입니다. 위젯 인스펙터부터 성능 뷰, 메모리 프로파일링, 네트워크 모니터링에 이르기까지 DevTools의 다양한 기능을 마스터하면 고성능, 버그 없는 애플리케이션을 효율적으로 개발할 수 있습니다.
DevTools를 효과적으로 활용하는 핵심은 문제 발생 시에만 사용하는 것이 아니라, 개발 워크플로우의 일상적인 부분으로 만들어두는 것입니다. 정기적인 사용은 앱의 동작을 깊이 이해하고 잠재적 문제를 사전에 발견하는 데 도움이 됩니다.
복잡한 레이아웃 문제를 디버깅하거나, 매끄러운 60fps 애니메이션을 위해 성능을 최적화하거나, 메모리 누수를 추적하거나, API 통합 문제를 조사하는 경우, Flutter DevTools는 성공을 위해 필요한 가시성과 통찰을 제공합니다.
오늘부터 DevTools를 일상적인 Flutter 개발에 통합하여 사용해 보세요. 그리고 이전에는 DevTools 없이 어떻게 개발했는지 놀라게 될 것입니다.
각 DevTools 기능 사용 시기
위젯 인스펙터:
- 새로운 UI 레이아웃을 구축할 때
- 기존 위젯 구조를 이해할 때
- 레이아웃 문제를 디버깅할 때
- 위젯 재빌드 성능을 최적화할 때
성능 뷰:
- 프레임 렌더링을 프로파일링할 때
- 랭크 및 빠진 프레임을 식별할 때
- 애니메이션을 최적화할 때
- 60fps 성능을 보장할 때
메모리 뷰:
- 앱 충돌을 조사할 때
- 메모리 누수를 찾을 때
- 메모리 사용량을 최적화할 때
- 메모리 할당 패턴을 이해할 때
네트워크 모니터:
- API 통합을 디버깅할 때
- 요청/응답 데이터를 확인할 때
- 느린 네트워크 호출을 식별할 때
- 인증 문제를 해결할 때
디버거:
- 논리 오류를 조사할 때
- 실행 흐름을 이해할 때
- 변수 상태를 검사할 때
- 예외를 추적할 때
로깅 뷰:
- 애플리케이션 행동을 모니터링할 때
- 사용자 액션을 추적할 때
- 프로덕션 빌드에서 문제를 디버깅할 때 (적절한 로깅 사용)
- 프레임워크 메시지를 이해할 때
더 알아보기
Flutter DevTools는 새로운 기능과 개선 사항과 함께 지속적으로 진화하고 있습니다. 다음을 통해 최신 정보를 유지하세요:
- 공식 Flutter 문서
- Flutter DevTools 릴리스 노트
- Flutter 커뮤니티 포럼 및 토론
- Flutter 개발 관련 컨퍼런스 강의 및 튜토리얼
Flutter 개발 여정을 계속하면서 DevTools가 포괄적인 도구킷의 일부분이라는 것을 기억하세요. Dart 언어 기초를 이해하고 IDE를 마스터하며 적절한 상태 관리 패턴을 구현하고 배포 최고 실천 방법을 따르는 것이 모두 함께 작동하여 견고한 개발 워크플로우를 만드는 데 도움이 됩니다.
외부 참고 자료 및 자원
이 기사는 다음 자료를 사용하여 작성되었습니다:
- Flutter DevTools 공식 문서 - Flutter DevTools 공식 문서
- Flutter DevTools GitHub 저장소 - Flutter DevTools의 소스 코드 및 이슈 추적
- Dart DevTools 가이드 - Dart 언어 공식 DevTools 가이드
- Flutter 성능 최고 실천 방법 - 공식 Flutter 성능 최적화 가이드
- 위젯 인스펙터 문서 - 위젯 인스펙터에 대한 자세한 가이드
- 성능 뷰 문서 - 공식 성능 프로파일링 가이드
- 메모리 뷰 문서 - 메모리 프로파일링 및 누수 탐지 가이드
- Flutter Reddit 커뮤니티 - 활발한 Flutter 개발자 커뮤니티 토론
- Flutter YouTube 채널 - 공식 Flutter 비디오 튜토리얼 및 업데이트